典型模块

为洁净车间生产、企业数智化管理服务

网络一体化

融合5G、工业环网等多网络,统一协议架构,实现设备、系统、平台全连接,保障数据实时互通,构建设备互联、低延时高可靠厂务网络底座。

服务一体化

整合运维、能效、安全等服务模块,打通跨部门流程,打造统一服务入口,实现需求快速响应、资源协同调配,提升服务效率与用户体验。

智能一体化

依托AI与大数据分析,驱动设备预测性维护、能耗动态优化等场景,推动从被动响应到主动决策,实现厂务运行全链路智能化升级。

应用模块

可根据项目具体情况及应用场景做定制开发

creators img
Smart Factory
厂务监控系统

厂务监控系统是一种应用于制造业需要洁净环境的综合性监控系统,对制造业中的主生产设备以外的公辅系统,比如空调系统、冷热水系统、大宗气体、工艺冷却水、特气化学品、废排气系统、纯废水系统,电力及能源系统等进行监控管理。

Learn More
Smart Factory
基础支撑平台

统一门户作为厂务平台的核心入口,整合了多元化的功能模块,旨在全面满足用户在日常管理中的多样化需求。这些功能涵盖了系统主题、工作待办事项处理、日程管理、通知消息接收以及通讯录管理等多个方面;数据采集平台可实现工业终端、系统联网 ,实时收集生产过程及现场数据信息,支持市面主流工业协议及设备 ,同时支持工业协议的定制开发;为用户提供了灵活、自主的表单流程引擎;报表BI平台,轻松拖拽即可生成炫酷大屏与报表,赋能业务人员自主处理和分析数据。

Learn More
creators img
creators img
Smart Factory
能碳管理系统

系统基于Web的管理方式,采集各能耗监测点数据,实现能耗分类、分项、分区域统计分析,助力能源统一调度、优化能源介质平衡,实现掌握能耗成本,助力客户高效使用能源,实现节能管理与绿色能效。

Learn More
Smart Factory
智能运维系统

通过信息化手段建立设备模型与数据的映射关系,实现数据、设备与管理联动,形成设备故障检测到工单触发和处理的闭环流程。为企业提供设备管理、监控、巡检、保养及维修等服务,达到设备智能运维管理,提高设备可靠性、稳定性、降低维护成本、延长设备寿命。

Learn More
creators img
creators img
Smart Factory
SPC管理系统

SPC(Statistical Process Control 统计过程控制)是利用统计方法来对生产过程进行监控和改进的质量管理工具,它不仅关注产品最终质量,更注重在生产过程中进行控制,从源头避免质量问题产生,并通过统计分析持续优化生产过程,减少浪费,提升产品质量。

Learn More
Smart Factory
EHS管理系统

数字化管理环境、健康与安全风险,确保合规运营,降低事故发生率。如对工厂危险源、安全事件、应急预案、安全培训相关管理与执行监督,危险及联动作业管理对危险作业人员状态设置反馈机制,当有人登高、动火作业时后台会联动附近摄像头进行抓拍预警,触发工单推送任务去巡查。

Learn More
creators img
creators img
Smart Factory
项目管理系统

系统通过项目全生命周期数据管理、实时进度监控、过程问题识别与闭环处理、实地验收确保质量、工程量差异审计、项目成果汇总审批以及施工单位绩效评估,辅以文档信息管理,有效提升项目管理效率与质量控制。

Learn More
Smart Factory
AI知识库系统

借助系统AI助理,用户能以问答形式轻松获取公司制度考核、巡检保养SOP、安全操作规范等信息;每次答复均附参考来源,确保真实可靠,远离误导。系统更智能推荐相似及关联问题,动态拓宽用户知识视野。

Learn More
creators img
creators img
Smart Factory
.综合安防系统

构建园区智能化安防管理平台,深度融合AI视觉技术,实现对重点区域实时监控、门禁管控、道闸智能控制等功能;集中管理和响应系统报警信息,针对报警信息能及时推送并处理,便于事后追责以及事件跟踪处理,确保厂区安全可控;基于UWB超宽带技术,实现对人员作业全流程跟踪回溯、区域安全管控和进出管控。

Learn More
Smart Factory
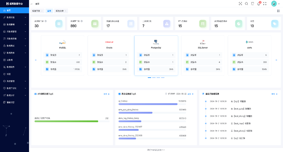
工业数据中台

数据中台定位于数字化信息化系统架构的中间件层,其核心是将所有数据处理共有的能力进行下沉与封装,提供数据快速获取,治理,探索,分析,应用的能力。应用层提供API、SDK和数据库连接协议,方便外部系统调用服务;分析层通过人工智能模块和机器学习,提升数据理解和利用。处理层的数据总线确保高效的数据处理和迁移;存储层包括关系型、内存和时序数据库,以满足不同存储需求;采集层支持实时和离线数据采集,确保数据源多样性。智能调度模块实现任务的自动化管理,而数据治理和安全模块则保障数据一致性和安全性。

Learn More
creators img